Martin Güena
Announcing issue triaging
Starting today, bitdrift Capture now supports issue triaging: easily triage, assign, and track issues from discovery to resolution, with simple setup in the bitdrift platform. With new status controls, assignee workflows, and smart filters, your crash and error reports just became more actionable.

When we launched issue alerting, we made it easy to know when things were breaking. But for most mobile teams, knowing isn’t enough, you also need to decide who’s fixing it, track the fix, and ensure regressions don’t slip back into production.
With issue triaging, you now get a complete workflow for assigning, prioritizing, and resolving issues right inside bitdrift.
Moving from detection to resolution
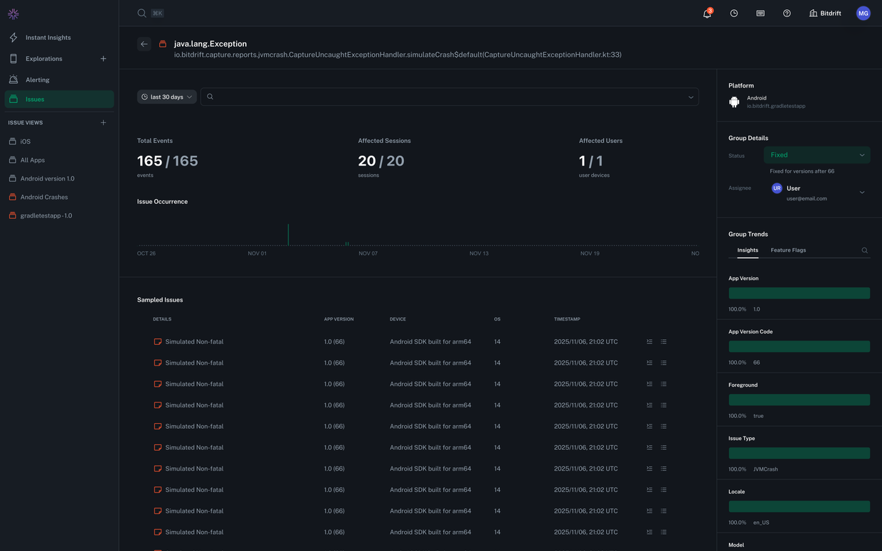
Until now, bitdrift gave you unmatched visibility into crashes and non-fatal errors: rich context, session replay, and detailed telemetry that made debugging a breeze. But once you found the issue, the real question became: Who’s fixing this, and what’s its status? With issue triaging, we’ve closed that gap. You can now:- Assign issues to the right person or teammate, synced automatically from your authentication provider.
- Set and filter by status, from todo to in-progress, fixed, ignored, or snoozed.
- Track resolution versions, so bitdrift knows exactly which app versions include a fix.
- Automatically reopen issues if they regress in newer versions.
The new issue status system
Our new issue status model mirrors the workflows teams already know from tools like Jira or Linear, but with tighter integration into your app's actual telemetry.- New – The default state — something needs attention.
- In Progress – Work has started; someone's investigating or fixing.
- Fixed – Resolved and verified in a known app version.
- Reopened – Bitdrift detected the same issue again in a newer version.
- Ignored – Acknowledged but considered non-impactful.
- Snoozed – Hidden temporarily until certain conditions are met (coming soon).
Assign ownership and stay accountable
We designed our issue triaging to be intuitive and easy to implement. To ensure you can always tell who owns what, you can now assign an issue group directly from the issue list or detail view. Assignments are synced from your team directory, so the users in bitdrift match your actual engineering roster. Once assigned, everyone can see who’s responsible for what at a glance, and teams can filter or notify based on assignee changes. Coming soon, we plan to add: notifications for new assignments and status changes, so you never miss when something lands on your plate.Built for real workflows
The new triaging features aren’t just visual tags, they drive workflow. When a new error report comes in:- If it matches a fixed issue and the version is newer, bitdrift will automatically mark it reopened.
- If the fix only applies to one platform or app ID, we’ll track that nuance so your iOS and Android releases can move independently.
- You can filter the issue list by resolved, unresolved, or unassigned, making it easier to focus the issues that still need attention.