Announcing crash reporting: why have breadcrumbs when you can have the whole loaf?
Today we are immensely excited to announce the biggest addition to bitdrift Capture in the history of the product: first party crash reporting! At the risk of extreme hyperbole, we believe that the addition of crash reporting to Capture is going to fundamentally change the mobile observability industry and render existing tools obsolete. Read on for what this launch encompasses and why it matters so much.

Capture has changed the game
Since we launched Capture a year and a half ago, we have continuously heard from customers that the product has fundamentally changed how they approach mobile observability. Recall that Capture couples local storage with a real-time control plane, allowing for extremely efficient extraction of on-demand insights, yielding 1000x the data when you need it, and none when you don’t. Customers have been using Capture to understand system behavior and fix bugs that previously were deemed impossible to understand, let alone fix.... for these applications, customer experience, customer happiness, and ultimately conversion, is governed much more by non-crashing issues than crashing issues.What type of issues have customers been root causing and fixing? Largely, everything other than crashes. Performance bottlenecks, soft locks, functionality issues, customer support, etc. The list goes on. It turns out that in mature mobile applications, a huge portion of sessions are crash free (> 99.99%). This means that for these applications, customer experience, customer happiness, and ultimately conversion, is governed much more by non-crashing issues than crashing issues. The tools that Capture provides including dynamic workflows, synthetic metrics, funnels, user journeys, and session replay allow non-crashing issues to be investigated and solved in a way that was previously impossible with existing tooling. Yet, we would never argue that crashes don’t matter. Crashes are something that every mobile developer understands and every mobile organization tracks. A bad crashing event needs to be alerted on and fixed quickly, lest the typical 99.99% crash free session metric become much worse. To date, Capture has ceded crash reporting to other tools and has taken an integration approach. However, this is sub-optimal on multiple levels:
- Users want less tools, not more. Given that crash reporting is considered a (reasonable) requirement, users may decide that it’s hard to justify another tool on top that provides introspection and debugging capabilities for non-crashing issues, even if that tool would materially improve customer experience and conversion on a broad scale.
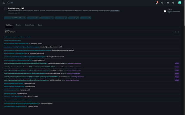
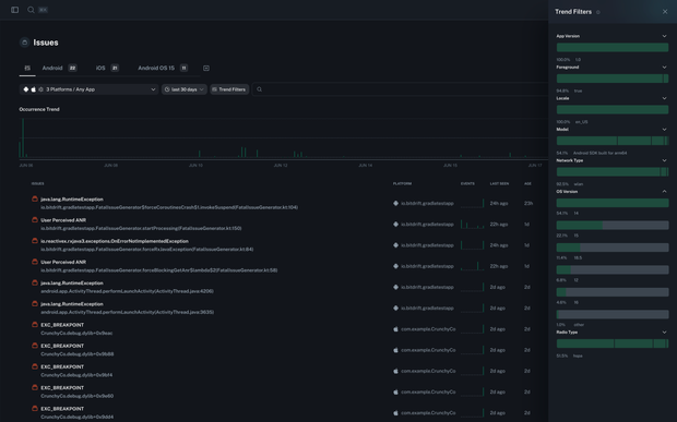
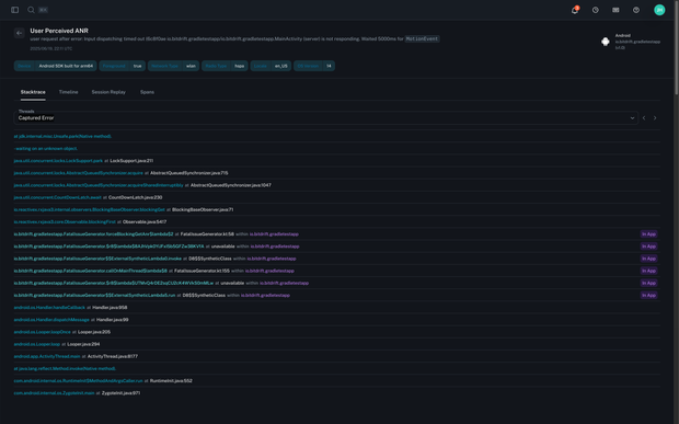
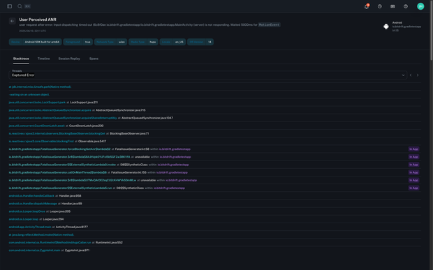
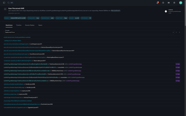
- The lack of first party crash reporting within Capture has hindered our ability to help users solve the rare, but still real, very tricky crashes where the stack trace alone does not lead to an obvious solution. For these crashes, users today typically rely on a very limited set of “breadcrumbs.” However, the Capture ring buffer renders industry standard breadcrumbs obsolete. We can provide vastly more information on all of the events that lead up to a crash, making it substantially easier to debug and fix the truly tricky ones.
The Capture ring buffer renders industry standard breadcrumbs obsolete. We can provide vastly more information on all of the events that lead up to a crash, making it substantially easier to debug and fix the truly tricky ones.The suboptimal duality of a crash reporting solution plus a sophisticated RUM/generic observability solution ends today.
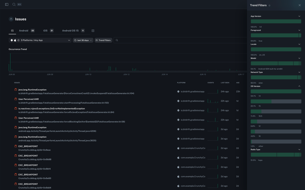
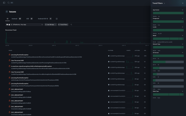
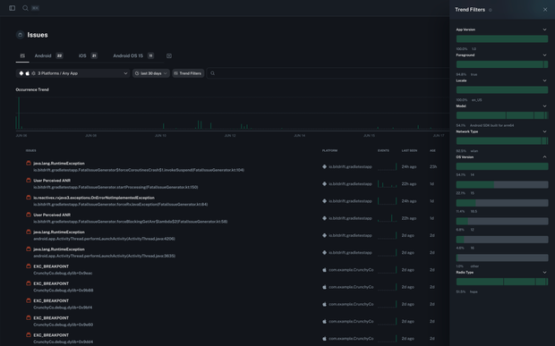
The addition of crash reporting
Today we are launching first party crash reporting support in Capture, which means that an additional crash reporting tool is no longer needed. At launch we will support:- iOS and iPadOS 15+
- Android JVM on Android 5+
- Android ANR on Android 11+
- Android NDK on Android 12+ (coming soon)
Crash reporting is part of a bigger picture
Historically, mobile observability was crash reporting. This is primarily due to the fact that mobile observability beyond crash reporting is very, very difficult. Over the last several years, all industry crash reporting solutions have moved into the higher level mobile observability space, but are architecturally constrained by the fact that they must send all data to the backend for processing. This is not only cost inefficient, but on mobile has significant implications for overall device data usage, which counterintuitively can actually decrease primary application performance by stealing precious bandwidth from the application itself. Capture started by attempting to solve the much larger, and we would argue much more important, general mobile observability problem, allowing users to dig into countless problems that affect the 99.99% of crash free sessions. First‑party crash reporting now rounds out Capture, placing this vital yet minor facet of mobile observability entirely within the product. While this launch is crash reporting table stakes, we have an aggressive roadmap planned for the rest of the year which includes:- iOS app hang / UI unresponsiveness reporting
- More sophisticated issue grouping and triage capabilities
- Android ANR and NDK crashes on all Android OS versions
- And much more