Announcing Alerting
Today, we're excited to launch alerting support for bitdrift Capture. Capture gives developers a novel twist on traditional observability – empowering devices to intelligently buffer and selectively send data – offering material cost savings and unprecedented flexibility for developers. You can send whatever logs, traces, and events you want from your apps (and update them in real time) without worrying about storing and paying for heaps and heaps of noisy data.

Real-time observability is for monitoring too
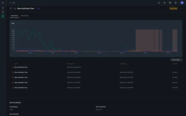
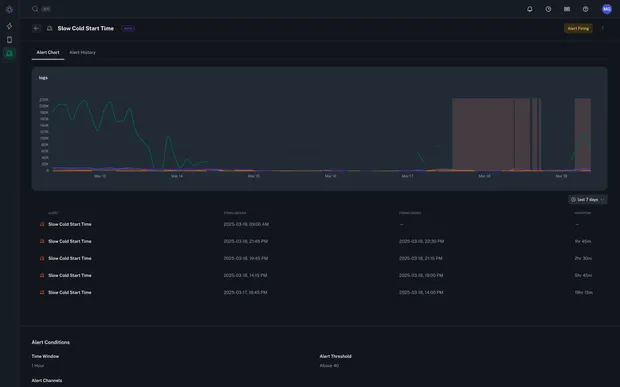
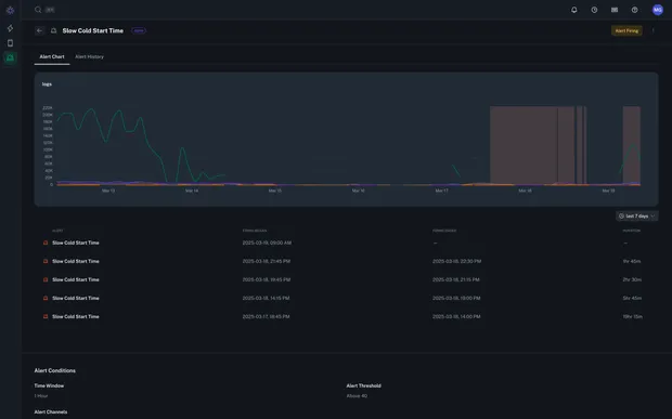
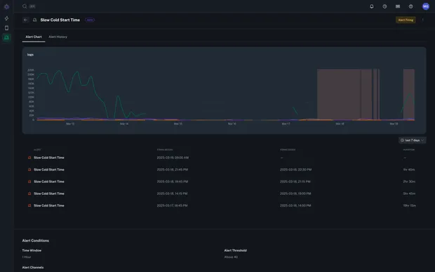
Since its launch, our customers have been using Capture to root cause and fix countless reported customer issues that were previously thought to be impossible to fix, either because reproduction was not possible, or because the amount of time and cost it would have taken to deploy and ingest debug logs relevant to understanding the issue was not practical. This is because Capture allows you to get 1000x the data when you need it, and none when you don’t. Capture takes a giant leap forward in the practice of observability (figuring out unknown unknowns). But what about monitoring and alerting on known inputs? Previously, it was not possible to take our dynamic observability outputs (synthetic counters and histograms derived from wide logs) and get notified of outlier behavior. Today, we are thrilled to ship one of our most requested features, alerting. Our initial release allows you to:- Define alert conditions on counter, histogram, and rate charts.
- Get notified in Slack via our Slack app when alerts trigger.
- See full alerting history for a chart including breach period overlays.